Artikel ini adalah lanjutan dari series Network Monitoring System, dan artikel sebelumnya, Tutorial Prometheus. Artikel ini membahas tentang tutorial instalasi Grafana, cara menghubungkannya dengan Prometheus, dan cara membuat visual panel.
Pre-requisites
- Prometheus dan SNMP Exporter sudah terinstall dan berfungsi dengan benar
Instalasi Grafana
# Install packages yang dibutuhkan
grafana@grafana-ternoted:~$ sudo apt-get install -y apt-transport-https software-properties-common wget
# Import GPG key
grafana@grafana-ternoted:~$ sudo mkdir -p /etc/apt/keyrings/
wget -q -O - https://apt.grafana.com/gpg.key | gpg --dearmor | sudo tee /etc/apt/keyrings/grafana.gpg > /dev/null
# Tambahkan repository untuk versi stable
grafana@grafana-ternoted:~$ echo "deb [signed-by=/etc/apt/keyrings/grafana.gpg] https://apt.grafana.com stable main" | sudo tee -a /etc/apt/sources.list.d/grafana.list
# Install Grafana OSS
grafana@grafana-ternoted:~$ sudo apt-get update
grafana@grafana-ternoted:~$ sudo apt-get install grafana
# Jalankan Grafana
grafana@grafana-ternoted:~$ sudo systemctl daemon-reload
grafana@grafana-ternoted:~$ sudo systemctl enable grafana-server.service
grafana@grafana-ternoted:~$ sudo systemctl start grafana-server
Membuat Panel Visual
Sekarang buka Grafana melalui browser dengan mengakses IP_server:3000.

Default user & pass-nya adalah admin:admin. Setelah login silakan ganti password-nya terlebih dahulu dengan yang lebih aman.
Setelah login, klik DATA SOURCES kemudian pilih Prometheus.

Karena Grafana dan Prometheus kita install di server yang sama, maka URL-nya bisa kita isi dengan http://localhost:9090

Selanjutnya scroll ke bagian paling bawah, dan klik Save & test. Jika berhasil, maka hasilnya akan seperti gambar di bawah.

Sekarang Grafana dan Prometheus sudah terhubung. Selanjutnya kembali ke Home dan klik Dashboards.
Klik Add visualization dan pilih Prometheus sebagai data source-nya.

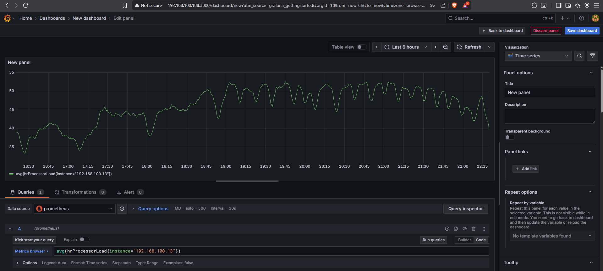
Di sinilah kita akan membuat panel visual kita. Sebagai permulaan, kita akan membuat tampilan penggunaan CPU dengan menggunakan query “hrProcessorLoad”.

Kita bisa mengubah tampilan panel ini dengan yang kita inginkan melalui panel Visualization pada bagian kanan.
Misalnya merubah visualization dari Time Series (gambar atas) ke mode Gauge (gambar bawah).

Variables
Pada contoh di atas, kita menggunakan query avg(hrProcessorLoad{instance="192.168.100.13"}) untuk menampilkan penggunaan CPU pada Router dengan IP tersebut.
Bagaimana jika kita memiliki banyak Router yang ingin kita monitor? Kita bisa membuat variable sehingga kita bisa memilih Router mana yang ingin kita lihat melalui menu dropdown. Sehingga kita tidak perlu membuat panel satu persatu secara manual.
Caranya klik Back to dashboard pada sudut kanan atas, lalu pilih Settings, kemudian pilih tab Variables, dan pilih New variable.
Sebagai contoh, variable akan kita buat seperti di bawah ini:

Selanjutnya kita kembali ke Dashboard Penggunaan CPU yang sudah dibuat sebelumnya, dan update query menjadi avg(hrProcessorLoad{instance="$router_name"}). Artinya Grafana akan membuat panel visual secara dinamis untuk setiap IP Router yang ada pada variable $router_name.

Karena pada tutorial ini kita hanya menambahkan 1 Router pada konfig Prometheus, maka IP Router yang ditampilkan pada dropdown di atas hanya 1.
Penutup
Menggunakan kombinasi Grafana dan Prometheus, kita bisa merancang monitoring system tanpa perlu mengeluarkan biaya untuk membeli license/subscription, karena keduanya bersifat open source dan gratis. Kita bahkan bisa membuatnya sedetail yang kita butuhkan. Di bawah ini adalah contoh panel-panel visual yang dikembangkan saat pembuatan artikel ini untuk monitoring hardware, trafik bandwidth dan packets pada Router.

generator.yml yang digunakan
auths:
public_v2:
version: 2
community: public
modules:
mikrotik:
walk:
- sysDescr
- sysUpTime
- hrSystemDate
- hrProcessorLoad
- mtxrGaugeTable
- mtxrLicVersion
- mtxrOpticalTableEntry
- ifIndex
- ifOperStatus
- ifXTable
lookups:
- source_indexes: [mtxrGaugeIndex]
lookup: mtxrGaugeName
- source_indexes: [mtxrGaugeIndex]
lookup: mtxrGaugeUnit
drop_source_indexes: true
- source_indexes: [mtxrOpticalIndex]
lookup: mtxrOpticalName
drop_source_indexes: true
- source_indexes: [ifIndex]
lookup: ifName
- source_indexes: [ifIndex]
lookup: ifOperStatus
overrides:
ignore_true: &ignore
ignore: true
mtxrGaugeUnit: *ignore
mtxrGaugeName: *ignore
mtxrOpticalName: *ignore
mtxrOpticalRxLoss: *ignore
mtxrOpticalTxFault: *ignore
mtxrOpticalWavelength: *ignore
mtxrOpticalSupplyVoltage: *ignore
mtxrOpticalTxBiasCurrent: *ignore
mtxrOpticalVendorSerial: *ignore
ifName: *ignore
ifLinkUpDownTrapEnable: *ignore
ifHighSpeed: *ignore
ifPromiscuousMode: *ignore
ifAlias: *ignore
ifCounterDiscontinuityTime: *ignore
# mtxrGaugeUnit:
# type: EnumAsInfo
Hasil snmp.yml
# WARNING: This file was auto-generated using snmp_exporter generator, manual changes will be lost.
auths:
public_v2:
community: public
security_level: noAuthNoPriv
auth_protocol: MD5
priv_protocol: DES
version: 2
modules:
mikrotik:
walk:
- 1.3.6.1.2.1.2.2.1.8
- 1.3.6.1.2.1.25.3.3.1.2
- 1.3.6.1.2.1.31.1.1
- 1.3.6.1.4.1.14988.1.1.19.1.1
- 1.3.6.1.4.1.14988.1.1.3.100
- 1.3.6.1.4.1.25461.2.1.2.3.11.1.1
get:
- 1.3.6.1.2.1.1.1.0
- 1.3.6.1.2.1.1.3.0
- 1.3.6.1.2.1.25.1.2.0
- 1.3.6.1.4.1.14988.1.1.4.4.0
metrics:
- name: sysDescr
oid: 1.3.6.1.2.1.1.1
type: DisplayString
help: A textual description of the entity - 1.3.6.1.2.1.1.1
- name: sysUpTime
oid: 1.3.6.1.2.1.1.3
type: gauge
help: The time (in hundredths of a second) since the network management portion
of the system was last re-initialized. - 1.3.6.1.2.1.1.3
- name: ifOperStatus
oid: 1.3.6.1.2.1.2.2.1.8
type: gauge
help: The current operational state of the interface - 1.3.6.1.2.1.2.2.1.8
indexes:
- labelname: ifIndex
type: gauge
lookups:
- labels:
- ifIndex
labelname: ifName
oid: 1.3.6.1.2.1.31.1.1.1.1
type: DisplayString
- labels:
- ifIndex
labelname: ifOperStatus
oid: 1.3.6.1.2.1.2.2.1.8
type: gauge
enum_values:
1: up
2: down
3: testing
4: unknown
5: dormant
6: notPresent
7: lowerLayerDown
- name: hrSystemDate
oid: 1.3.6.1.2.1.25.1.2
type: DateAndTime
help: The host's notion of the local date and time of day. - 1.3.6.1.2.1.25.1.2
- name: hrProcessorLoad
oid: 1.3.6.1.2.1.25.3.3.1.2
type: gauge
help: The average, over the last minute, of the percentage of time that this
processor was not idle - 1.3.6.1.2.1.25.3.3.1.2
indexes:
- labelname: hrDeviceIndex
type: gauge
- name: ifInMulticastPkts
oid: 1.3.6.1.2.1.31.1.1.1.2
type: counter
help: The number of packets, delivered by this sub-layer to a higher (sub-)layer,
which were addressed to a multicast address at this sub-layer - 1.3.6.1.2.1.31.1.1.1.2
indexes:
- labelname: ifIndex
type: gauge
lookups:
- labels:
- ifIndex
labelname: ifName
oid: 1.3.6.1.2.1.31.1.1.1.1
type: DisplayString
- labels:
- ifIndex
labelname: ifOperStatus
oid: 1.3.6.1.2.1.2.2.1.8
type: gauge
- name: ifInBroadcastPkts
oid: 1.3.6.1.2.1.31.1.1.1.3
type: counter
help: The number of packets, delivered by this sub-layer to a higher (sub-)layer,
which were addressed to a broadcast address at this sub-layer - 1.3.6.1.2.1.31.1.1.1.3
indexes:
- labelname: ifIndex
type: gauge
lookups:
- labels:
- ifIndex
labelname: ifName
oid: 1.3.6.1.2.1.31.1.1.1.1
type: DisplayString
- labels:
- ifIndex
labelname: ifOperStatus
oid: 1.3.6.1.2.1.2.2.1.8
type: gauge
- name: ifOutMulticastPkts
oid: 1.3.6.1.2.1.31.1.1.1.4
type: counter
help: The total number of packets that higher-level protocols requested be transmitted,
and which were addressed to a multicast address at this sub-layer, including
those that were discarded or not sent - 1.3.6.1.2.1.31.1.1.1.4
indexes:
- labelname: ifIndex
type: gauge
lookups:
- labels:
- ifIndex
labelname: ifName
oid: 1.3.6.1.2.1.31.1.1.1.1
type: DisplayString
- labels:
- ifIndex
labelname: ifOperStatus
oid: 1.3.6.1.2.1.2.2.1.8
type: gauge
- name: ifOutBroadcastPkts
oid: 1.3.6.1.2.1.31.1.1.1.5
type: counter
help: The total number of packets that higher-level protocols requested be transmitted,
and which were addressed to a broadcast address at this sub-layer, including
those that were discarded or not sent - 1.3.6.1.2.1.31.1.1.1.5
indexes:
- labelname: ifIndex
type: gauge
lookups:
- labels:
- ifIndex
labelname: ifName
oid: 1.3.6.1.2.1.31.1.1.1.1
type: DisplayString
- labels:
- ifIndex
labelname: ifOperStatus
oid: 1.3.6.1.2.1.2.2.1.8
type: gauge
- name: ifHCInOctets
oid: 1.3.6.1.2.1.31.1.1.1.6
type: counter
help: The total number of octets received on the interface, including framing
characters - 1.3.6.1.2.1.31.1.1.1.6
indexes:
- labelname: ifIndex
type: gauge
lookups:
- labels:
- ifIndex
labelname: ifName
oid: 1.3.6.1.2.1.31.1.1.1.1
type: DisplayString
- labels:
- ifIndex
labelname: ifOperStatus
oid: 1.3.6.1.2.1.2.2.1.8
type: gauge
- name: ifHCInUcastPkts
oid: 1.3.6.1.2.1.31.1.1.1.7
type: counter
help: The number of packets, delivered by this sub-layer to a higher (sub-)layer,
which were not addressed to a multicast or broadcast address at this sub-layer
- 1.3.6.1.2.1.31.1.1.1.7
indexes:
- labelname: ifIndex
type: gauge
lookups:
- labels:
- ifIndex
labelname: ifName
oid: 1.3.6.1.2.1.31.1.1.1.1
type: DisplayString
- labels:
- ifIndex
labelname: ifOperStatus
oid: 1.3.6.1.2.1.2.2.1.8
type: gauge
- name: ifHCInMulticastPkts
oid: 1.3.6.1.2.1.31.1.1.1.8
type: counter
help: The number of packets, delivered by this sub-layer to a higher (sub-)layer,
which were addressed to a multicast address at this sub-layer - 1.3.6.1.2.1.31.1.1.1.8
indexes:
- labelname: ifIndex
type: gauge
lookups:
- labels:
- ifIndex
labelname: ifName
oid: 1.3.6.1.2.1.31.1.1.1.1
type: DisplayString
- labels:
- ifIndex
labelname: ifOperStatus
oid: 1.3.6.1.2.1.2.2.1.8
type: gauge
- name: ifHCInBroadcastPkts
oid: 1.3.6.1.2.1.31.1.1.1.9
type: counter
help: The number of packets, delivered by this sub-layer to a higher (sub-)layer,
which were addressed to a broadcast address at this sub-layer - 1.3.6.1.2.1.31.1.1.1.9
indexes:
- labelname: ifIndex
type: gauge
lookups:
- labels:
- ifIndex
labelname: ifName
oid: 1.3.6.1.2.1.31.1.1.1.1
type: DisplayString
- labels:
- ifIndex
labelname: ifOperStatus
oid: 1.3.6.1.2.1.2.2.1.8
type: gauge
- name: ifHCOutOctets
oid: 1.3.6.1.2.1.31.1.1.1.10
type: counter
help: The total number of octets transmitted out of the interface, including
framing characters - 1.3.6.1.2.1.31.1.1.1.10
indexes:
- labelname: ifIndex
type: gauge
lookups:
- labels:
- ifIndex
labelname: ifName
oid: 1.3.6.1.2.1.31.1.1.1.1
type: DisplayString
- labels:
- ifIndex
labelname: ifOperStatus
oid: 1.3.6.1.2.1.2.2.1.8
type: gauge
- name: ifHCOutUcastPkts
oid: 1.3.6.1.2.1.31.1.1.1.11
type: counter
help: The total number of packets that higher-level protocols requested be transmitted,
and which were not addressed to a multicast or broadcast address at this sub-layer,
including those that were discarded or not sent - 1.3.6.1.2.1.31.1.1.1.11
indexes:
- labelname: ifIndex
type: gauge
lookups:
- labels:
- ifIndex
labelname: ifName
oid: 1.3.6.1.2.1.31.1.1.1.1
type: DisplayString
- labels:
- ifIndex
labelname: ifOperStatus
oid: 1.3.6.1.2.1.2.2.1.8
type: gauge
- name: ifHCOutMulticastPkts
oid: 1.3.6.1.2.1.31.1.1.1.12
type: counter
help: The total number of packets that higher-level protocols requested be transmitted,
and which were addressed to a multicast address at this sub-layer, including
those that were discarded or not sent - 1.3.6.1.2.1.31.1.1.1.12
indexes:
- labelname: ifIndex
type: gauge
lookups:
- labels:
- ifIndex
labelname: ifName
oid: 1.3.6.1.2.1.31.1.1.1.1
type: DisplayString
- labels:
- ifIndex
labelname: ifOperStatus
oid: 1.3.6.1.2.1.2.2.1.8
type: gauge
- name: ifHCOutBroadcastPkts
oid: 1.3.6.1.2.1.31.1.1.1.13
type: counter
help: The total number of packets that higher-level protocols requested be transmitted,
and which were addressed to a broadcast address at this sub-layer, including
those that were discarded or not sent - 1.3.6.1.2.1.31.1.1.1.13
indexes:
- labelname: ifIndex
type: gauge
lookups:
- labels:
- ifIndex
labelname: ifName
oid: 1.3.6.1.2.1.31.1.1.1.1
type: DisplayString
- labels:
- ifIndex
labelname: ifOperStatus
oid: 1.3.6.1.2.1.2.2.1.8
type: gauge
- name: ifConnectorPresent
oid: 1.3.6.1.2.1.31.1.1.1.17
type: gauge
help: This object has the value 'true(1)' if the interface sublayer has a physical
connector and the value 'false(2)' otherwise. - 1.3.6.1.2.1.31.1.1.1.17
indexes:
- labelname: ifIndex
type: gauge
lookups:
- labels:
- ifIndex
labelname: ifName
oid: 1.3.6.1.2.1.31.1.1.1.1
type: DisplayString
- labels:
- ifIndex
labelname: ifOperStatus
oid: 1.3.6.1.2.1.2.2.1.8
type: gauge
enum_values:
1: "true"
2: "false"
- name: mtxrOpticalIndex
oid: 1.3.6.1.4.1.14988.1.1.19.1.1.1
type: gauge
help: ' - 1.3.6.1.4.1.14988.1.1.19.1.1.1'
indexes:
- labelname: mtxrOpticalIndex
type: gauge
lookups:
- labels:
- mtxrOpticalIndex
labelname: mtxrOpticalName
oid: 1.3.6.1.4.1.14988.1.1.19.1.1.2
type: DisplayString
- labels: []
labelname: mtxrOpticalIndex
- name: mtxrOpticalTemperature
oid: 1.3.6.1.4.1.14988.1.1.19.1.1.6
type: gauge
help: ' - 1.3.6.1.4.1.14988.1.1.19.1.1.6'
indexes:
- labelname: mtxrOpticalIndex
type: gauge
lookups:
- labels:
- mtxrOpticalIndex
labelname: mtxrOpticalName
oid: 1.3.6.1.4.1.14988.1.1.19.1.1.2
type: DisplayString
- labels: []
labelname: mtxrOpticalIndex
- name: mtxrOpticalTxPower
oid: 1.3.6.1.4.1.14988.1.1.19.1.1.9
type: gauge
help: ' - 1.3.6.1.4.1.14988.1.1.19.1.1.9'
indexes:
- labelname: mtxrOpticalIndex
type: gauge
lookups:
- labels:
- mtxrOpticalIndex
labelname: mtxrOpticalName
oid: 1.3.6.1.4.1.14988.1.1.19.1.1.2
type: DisplayString
- labels: []
labelname: mtxrOpticalIndex
- name: mtxrOpticalRxPower
oid: 1.3.6.1.4.1.14988.1.1.19.1.1.10
type: gauge
help: ' - 1.3.6.1.4.1.14988.1.1.19.1.1.10'
indexes:
- labelname: mtxrOpticalIndex
type: gauge
lookups:
- labels:
- mtxrOpticalIndex
labelname: mtxrOpticalName
oid: 1.3.6.1.4.1.14988.1.1.19.1.1.2
type: DisplayString
- labels: []
labelname: mtxrOpticalIndex
- name: mtxrOpticalVendorName
oid: 1.3.6.1.4.1.14988.1.1.19.1.1.11
type: DisplayString
help: ' - 1.3.6.1.4.1.14988.1.1.19.1.1.11'
indexes:
- labelname: mtxrOpticalIndex
type: gauge
lookups:
- labels:
- mtxrOpticalIndex
labelname: mtxrOpticalName
oid: 1.3.6.1.4.1.14988.1.1.19.1.1.2
type: DisplayString
- labels: []
labelname: mtxrOpticalIndex
- name: mtxrGaugeIndex
oid: 1.3.6.1.4.1.14988.1.1.3.100.1.1
type: gauge
help: ' - 1.3.6.1.4.1.14988.1.1.3.100.1.1'
indexes:
- labelname: mtxrGaugeIndex
type: gauge
lookups:
- labels:
- mtxrGaugeIndex
labelname: mtxrGaugeName
oid: 1.3.6.1.4.1.14988.1.1.3.100.1.2
type: DisplayString
- labels:
- mtxrGaugeIndex
labelname: mtxrGaugeUnit
oid: 1.3.6.1.4.1.14988.1.1.3.100.1.4
type: gauge
- labels: []
labelname: mtxrGaugeIndex
- name: mtxrGaugeValue
oid: 1.3.6.1.4.1.14988.1.1.3.100.1.3
type: gauge
help: ' - 1.3.6.1.4.1.14988.1.1.3.100.1.3'
indexes:
- labelname: mtxrGaugeIndex
type: gauge
lookups:
- labels:
- mtxrGaugeIndex
labelname: mtxrGaugeName
oid: 1.3.6.1.4.1.14988.1.1.3.100.1.2
type: DisplayString
- labels:
- mtxrGaugeIndex
labelname: mtxrGaugeUnit
oid: 1.3.6.1.4.1.14988.1.1.3.100.1.4
type: gauge
- labels: []
labelname: mtxrGaugeIndex
- name: mtxrLicVersion
oid: 1.3.6.1.4.1.14988.1.1.4.4
type: DisplayString
help: software version - 1.3.6.1.4.1.14988.1.1.4.4
- name: ifIndex
oid: 1.3.6.1.4.1.25461.2.1.2.3.11.1.1
type: gauge
help: Index of the interface - 1.3.6.1.4.1.25461.2.1.2.3.11.1.1
indexes:
- labelname: ifIndex
type: gauge
lookups:
- labels:
- ifIndex
labelname: ifName
oid: 1.3.6.1.2.1.31.1.1.1.1
type: DisplayString
- labels:
- ifIndex
labelname: ifOperStatus
oid: 1.3.6.1.2.1.2.2.1.8
type: gauge
